What We Shipped in Q3: User Debug Tools, AI-Generated Features and More š
In the last few months weāve released a ton of upgrades including; a suite of debugging functionality, powerful AI-assisted tooling and new observability integrations. Combined, this functionality makes it even easier to understand how your features behave in production.
š§© User Debug Tools
The new suite of Debug Tools: Evaluation Lookup, Point-In-Time Simulation, Live Events and the Web Debugger, make it easier to validate, troubleshoot, and understand how your Features behave for specific users, all without leaving the dashboard.
If you need to figure out why a User is being served a specific variation of a Feature, one of these tools is sure to help! Keep reading to learn more about each tool.

š Evaluation Lookup
What it is: Inspect how and why a specific user received a variation.
- View complete evaluation reasons, targeting matches, and environment context to confirm whether a user met the correct targeting rulesāfast.
Use when: A user reports seeing the wrong variation, or when validating feature rollouts before production.
š Point-in-Time Simulation
What it is: Simulate a userās feature flags based on a historical project configuration.
- Investigate regressions or unexpected behavior by viewing how a Feature (or Features) was evaluated for a specific user at any point in time.
Use when: Debugging incidents, reproducing user reports from a past date (especially after a Feature configuration change or rollbacks), or when leveraging Local Bucketing SDKs.
ā¶ļø Live Events
What it is: Stream real-time variable evaluations, defaults, and custom events.
- Watch variable evaluations, variable defaults, and custom events as theyāre received from your application in real timeāconnected directly to the SDK event stream.
Use when: Verifying SDK event delivery, testing variable evaluations live, or ensuring custom events are being tracked correctly for yourself or a specific user.
š§° Web Debugger
What it is: Embed DevCycleās debugging tool directly into your application.
- Override values using Self-Targeting for testing without code changes, and view live SDK events to monitor variable evaluations and confirm custom events are firing.
Use when: You want to debug or test your Features directly in-app without accessing the DevCycle dashboard.
Together, these tools make it simple to pinpoint flag logic, validate targeting, and troubleshoot issues fasterāwithout digging through logs or guesswork. š
š§ AI-Generated Schemas & Feature Summaries
Weāre bringing AI deeper into your DevCycle workflow. These new tools help automate some of the most time-consuming setup and documentation tasks for your team.
š AI-Generated Schemas
Variable Schemas protect your production environment by enforcing allowed values for Variablesābut creating them manually can be tedious. With AI-Generated Schemas, DevCycle analyzes your existing Variable configurations and automatically builds a Schema that validates against those values. You can then fine-tune it as needed.

š AI-Generated Feature Summaries
Keep your teammates aligned without manual upkeep. AI-Generated Feature Summaries use your current Feature configuration to produce an instant, point-in-time description you can edit and share. Perfect for keeping documentation fresh and accurate.

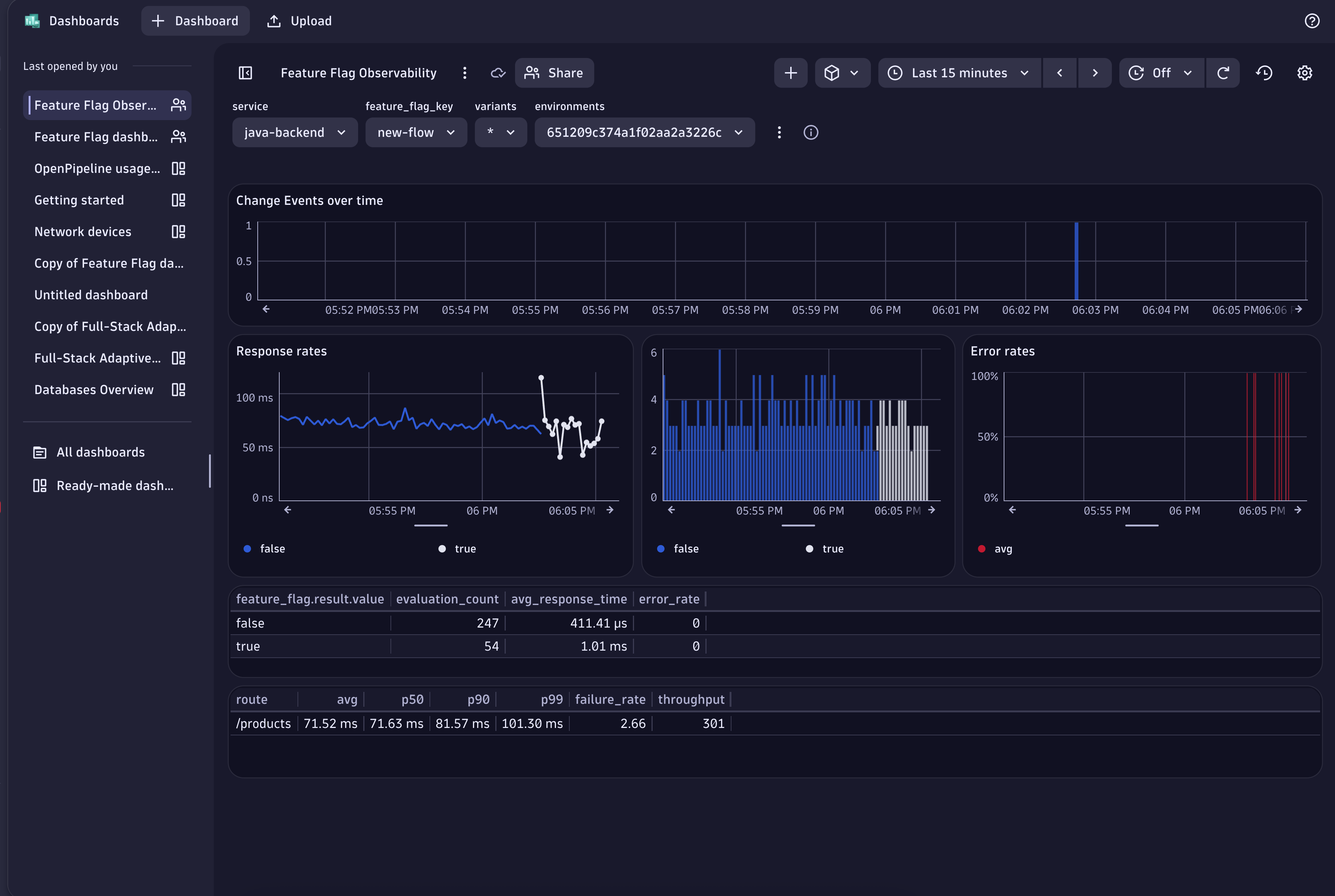
š Dynatrace Integration
Send DevCycle Feature changes and runtime evaluations directly into Dynatrace so your teams can easily monitor app performance tied to flags.
- Feature change events (targeting/variation updates) stream into Dynatrace via predefined workflows
- Flag evaluation traces captured by OneAgent using SDK hooks
- Prebuilt Dynatrace dashboard to investigate anomalies alongside feature context
- Automatic environment mapping between DevCycle and Dynatrace
This integration adds Feature Flag evaluation data to your traces, helping with faster debugging, tracking rollbacks, and shipping with confidence š

š ļø General UX & Dashboard Improvements
- Added Variable Schema creation directly in the Feature Overview
- Added Environment āLast Modifiedā dates and deep links to Audit Log entries

We all hope our users find these new features and functionality valuable. We love feedback and requests, visit our public roadmap to weigh in!